※じっくりご相談いただいてから導入するかどうかご判断ください

レビューを集めることが第一のハードルになります。

データをどう活かしていいのかわからない。

必要性はわかっていても手が打てない・何もできない
という企業様が多いのです。


Monjude Postなら、ユーザーのレビュー解析の問題を解決します。
高機能・低価格のMonjude Postを貴社のビジネスにご活用ください。
Feature 01AIによる分析
人手がかからない、速い
Feature 03低価格
他の高価なツール・手作業と比べると
費用対効果が高い
Feature 02自然言語処理
大量のデータを客観的に高い精度で解析
![]()
データ選別作業から解放され、改善や対応に集中できる
リアルタイムの確認が可能、早期対応もやりやすくなる
社内の意思決定が客観的・スムーズになる
改善要望・クレームの場ができてオープンな場で炎上しにくくなる
マンパワーを効率的に配置でき、コストカットになる
※じっくりご相談いただいてから導入するかどうかご判断ください

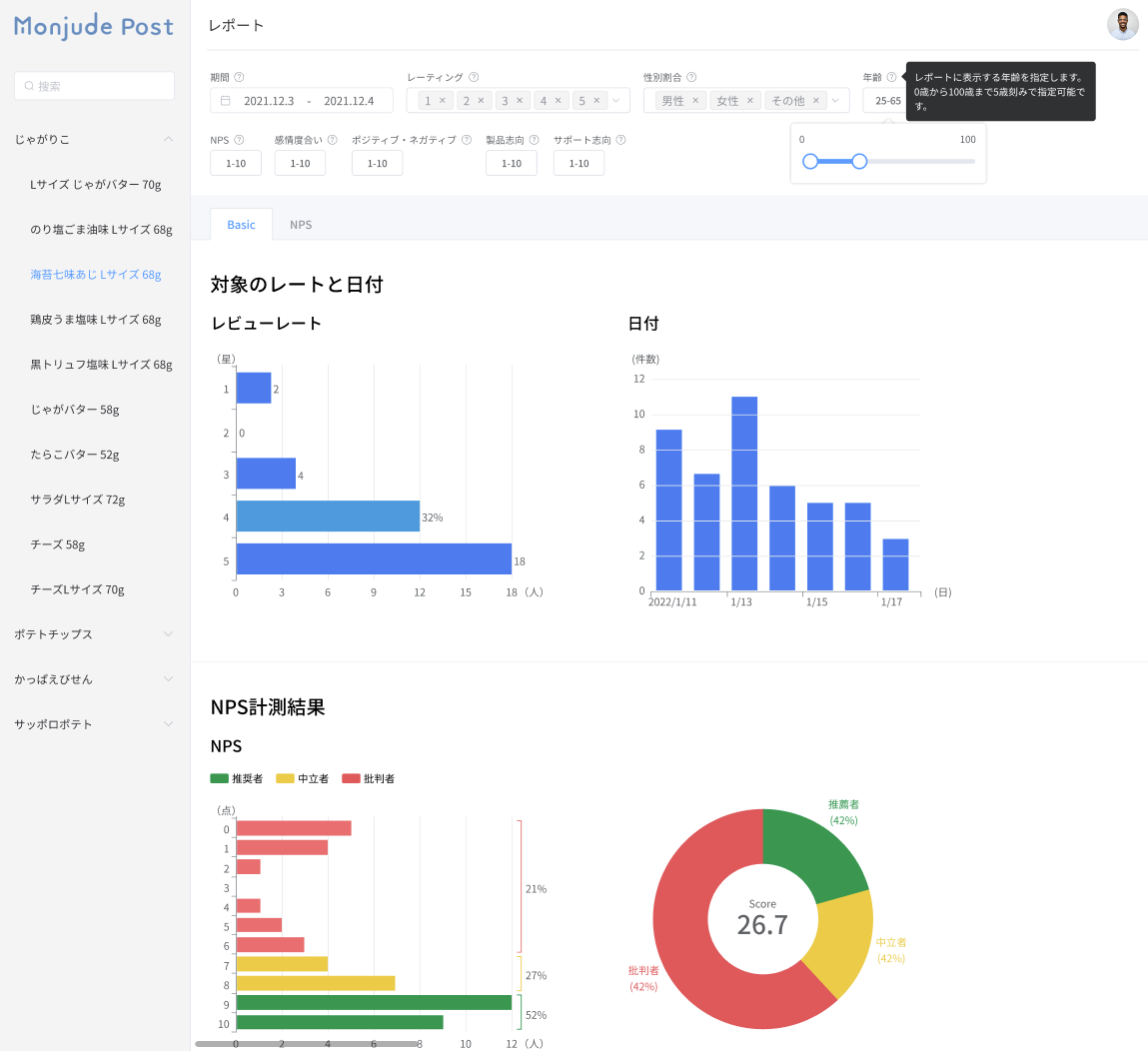
お客様はレビューする商品、投稿者の年齢、性別、レビューレートなどを入力
STEP 01

投稿者の属性・投稿内容などを項目ごとにグラフ化
STEP 02

貴社で有効にご活用ください
STEP 03
レポート内容

レビューの重要度
レビューの重要度とレビュー間の
優先度が可視化される
優先的に対応すべき事項から対応できる
レビューの感情分析
評価されている点・不満の残る点が分かる
改善・開発のポイントが明確化される
レビューの対象(製品志向orサポート志向)
プロダクトorサポートについての
レビューかを判別
改善すべきプロダクト・サービスや
改善点の優先順位が決まる
性別・年代別分析等
実際のユーザー像が分かる
ターゲティングなど
マーケティングに活用できる
01
顧客離脱率が
下がる

02
新規顧客を
獲得できる

03
商品開発・改善の
社内提案時の
根拠が得られる

※じっくりご相談いただいてから導入するかどうかご判断ください
Basic
基本料金
9,800円/月
初期費用:19,600円
Standard
基本料金
29,800円/月
初期費用:49,800円
Premium
基本料金
59,800円/月
初期費用:89,700円
※じっくりご相談いただいてから導入するかどうかご判断ください
※じっくりご相談いただいてから導入するかどうかご判断ください